8 Best Customer Analytics Software for CX and Product Teams


Customer analytics software allows you to gather, analyze, and interpret customer-related data from multiple sources to identify previously unknown trends, recurring issues, revenue opportunities, and more.
Customer analytics is a rather broad category, but is mainly used by:
- Customer support: To improve interactions, detect and address potential issues, and enhance customer satisfaction.
- Marketers: To understand how features are being used, track market trends, integrate user feedback, and identify opportunities for product improvements.
Below, we present the top eight options for customer analytics, for both CX and product development.
We start with an in-depth review of how customer support teams can use Level AI, and how it solves the common limitations of most customer analytics software.
If you're interested in using analytics software for marketing purposes, you can skip down to the Software Options for Marketers section below.
Software Options for Customer Support
Below, we describe four customer analytics alternatives for quality assurance teams.
1. Level AI
Recognizing Intent to Identify Trends and Opportunities

Collecting customer data from various sources has always been a challenging and time-consuming task, especially for support teams.
Imagine trying to review 10,000 hours of conversations per month manually — it would require an enormous amount of resources.
Alternatively, most companies review only a small portion of interactions (1%–3%) and hope that their sample is representative.
Additionally, most software designed to address these issues relies on keyword-based methods, which come with their own set of challenges (as explained below).
Identifying Customer Needs & Wants
Level AI uses natural language understanding (NLU) and semantic intelligence to uncover the intent behind what customers need and want, which we refer to as scenarios. The system identifies scenarios by detecting specific phrases and moments in conversation, tagging them using conversation tags.
A scenario typically has multiple conversation tags associated with it. You can specify your own scenarios specific to your business and suggest a few phrases to help train the AI to recognize and tag intents.
Imagine a call where a user expresses disappointment about the way a product was delivered due to delays, but also mentions how much they love the product, and would love to buy another but the pricing is too high. In that scenario, you could include tags such as “Delivery Concerns,” “Pricing,” and “Delighted with Product.”

Identifying scenarios gives a much more accurate picture of what customers need and want than simple keyword matching because it allows us to explicitly identify call drivers by understanding the context and sentiments behind the words, rather than by relying on keyword matches.
Keyword matching, by contrast, can miss nuances and lead to inaccurate classifications. For instance, if a customer calls in and says, "I need to send back this dress because it doesn't fit right," a keyword-based system might only pick up the words "send back" and "dress," potentially flagging this interaction under a general return intent without understanding why it’s being returned.
Such an approach misses the key detail that the problem is with the fit of the dress. In contrast, a system like Level AI that uses a semantic intelligence model would recognize the intent behind the customer's words, understanding that the return is specifically due to sizing issues. This allows the system to capture the accurate reason for the return.
Another issue with keyword systems is the need to enter many different keyword combinations to capture a single intent. This requires up-front thinking and effort, and doesn’t guarantee you’ll capture all the possibilities a generative AI system would.
Level AI's natural language understanding is a core component of our offerings.
Next, we describe how we use NLU to identify call drivers in real time.
Assisting Agents and Managers in Real Time
Level AI recognizes intent in real time to provide agents with answers during live support calls. Real-Time Agent Assist alleviates the time and stress of searching for answers by proactively displaying knowledge cards, such as hints, FAQs, and knowledge base articles.
The feature updates these cards dynamically as the conversation progresses, based on detected intent:

Agents can select the information or use the thumbs up or down buttons to train the AI on the relevance of the displayed content.
If agents need information beyond what is provided on the cards, they can use the search function, known as Chat with Your Knowledge Base (KB).
This feature auto-fills the search bar during a conversation, proactively suggesting relevant searches based on the topics being discussed.

We believe Chat with Your KB is more effective than traditional search in that it displays topics the agent may not have thought to search for, which speeds up the flow of support conversations.
Some Level AI customers have reported a 13% decrease in average call time due to reduced time spent by agents looking up answers. This leads to better outcomes for the customer and more bandwidth and coverage for your team.
Level AI also provides situational awareness for managers overseeing busy contact centers. Our Real-Time Manager Assist offers live dashboards and notifications on agent performance during calls, allowing managers to see:
- How customers are feeling during calls, based on our sentiment analysis.
- How well agents are doing against certain rubrics, along with a list of coachable insights derived from the call.
- Potential deal size based on products or services discussed during the conversation.
- Customers’ likelihood to buy, based on our proprietary algorithm.

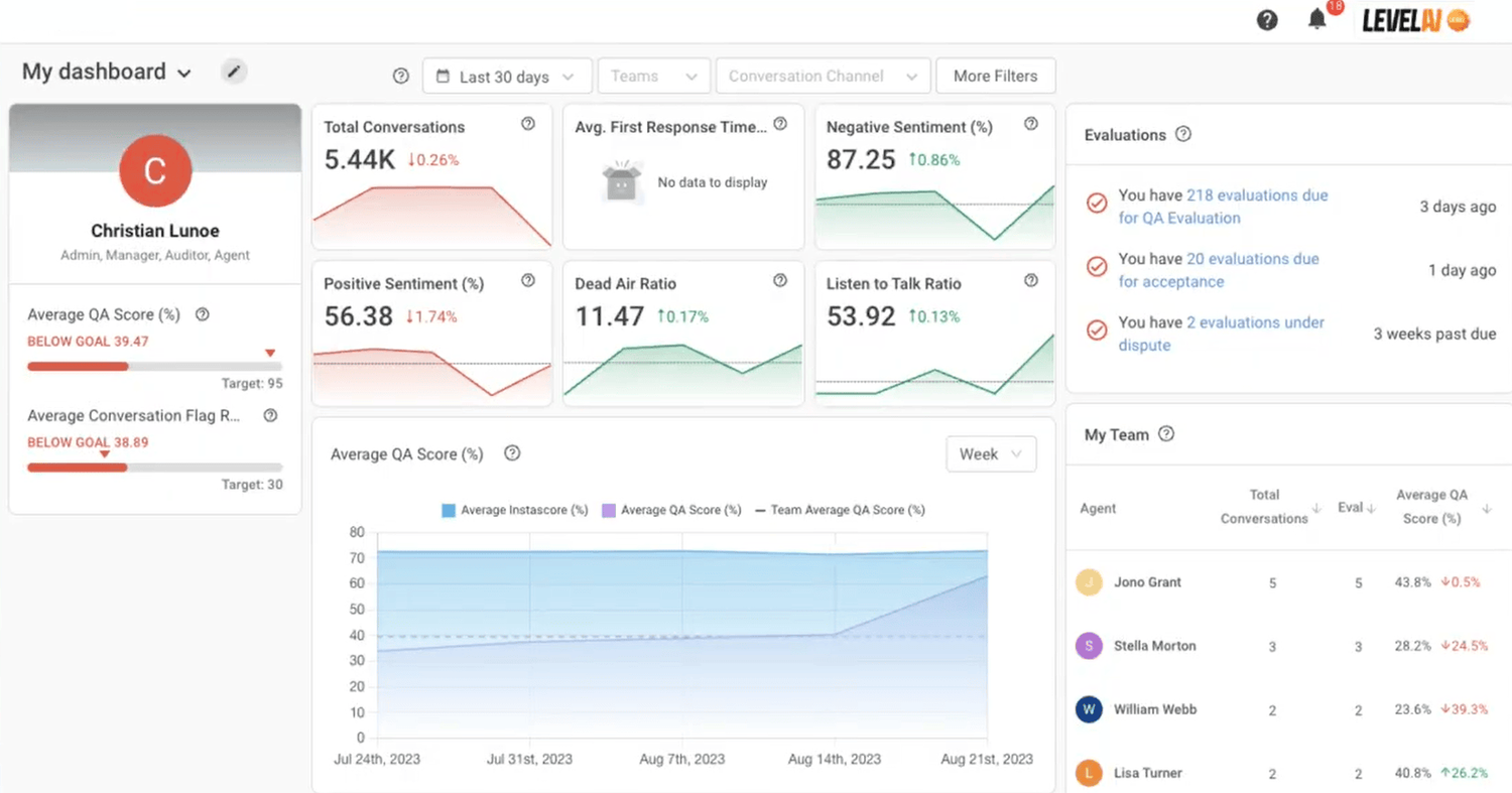
These stats are all summarized in one place, allowing managers to drill down into specific details on any individual stat:

The “Daily Performance” tab displays statistics collected from all of an agent’s conversations, highlighting their performance trends throughout the day.

The dashboard also allows managers to initiate coaching sessions with agents, request an escalation of an issue, or give advice by jumping on a call with the agent.
For managers with less time to actively monitor calls, Level AI offers configurable notifications. For example, these alerts can be sent out on Slack or Teams when there’s a spike in call volume that indicates a potential service issue.
Alerts also contain detailed descriptions and recommendations for resolving the issue.

AI-Driven Sentiment Analysis
Using software to detect sentiments expressed during a conversation has always been challenging due to variations in tone, pitch, and volume, which traditional keyword-based technologies struggle to interpret.
Moreover, speech analytics software typically labels sentiments as either positive or negative, which oversimplifies emotional nuances.
Level AI’s sentiment analysis detects a range of potential emotions in customers, including:
- Anger
- Disapproval
- Disappointment
- Worry
- Happiness
- Admiration
- Gratitude
We label occurrences of these emotions using sentiment tags — similar to conversation tags — which can be reported on to provide insights into overall customer satisfaction and experience.
Our software assigns an overall sentiment score to every conversation, indicating the intensity of the aggregate emotions expressed during the conversation.
The score is on a scale from 0 to 10 with:
- 0 indicating a strongly negative sentiment
- 6 representing a neutral score
- 10 reflecting a strongly positive sentiment
Sentiments expressed towards the end of a call are weighted more heavily than those detected earlier, as they better capture the customer’s final impressions and feelings about the resolution.
Again, the point here is that human conversations are nuanced and complex — assigning binary outcomes to them inevitably misses much of the valuable nuance.

Discovering Hidden Trends with VoC Insights
Voice of the Customer stats metrics such as CSAT, first-contact resolution (FCR), and customer effort score (CES) are typically gathered via post-interaction surveys. Unfortunately, many of these either go unanswered, or are completed by customers with extreme experiences, which can skew the results.
Level AI captures this data directly from interactions, eliminating the need for surveys and providing a more accurate and less-biased view of customer opinions on your product, service, or brand.
In addition to standard VoC metrics, our platform also identifies subtle patterns and trends in customer interactions to uncover insights that might otherwise go unnoticed.

Examples of trends our software might identify include:
- Common pain points, such as difficulties navigating your website or issues with a specific product component.
- Emerging trends and shifts in customer preferences.
- Distinct customer groups with similar concerns or interests that were previously unnoticed.
- Patterns in complaints about product malfunctions or failures, helping you anticipate when maintenance or updates might be needed.
InstaScoring Agent Performance
A common manual QA is to listen or read through entire support interactions to assess agent performance. Due to the time required for this review, choices must be made about which interactions to evaluate — usually focusing on positive or negative outliers — and how many to review, typically 1%–3% of all interactions on average.
Level AI analyzes 100% of conversations and auto-scores agent performance based on your rubrics.
This provides an at-a-glance metric — called InstaScore — that shows how well an agent has fulfilled the rubric, expressed as a percentage. This allows QA staff and managers to quickly determine which interactions warrant a closer look, ensuring that while detailed analysis can still be applied to specific cases, overall agent performance and trends are not overlooked.

We provide InstaScores in several of our dashboards because of its efficiency in helping identify potential issues.
Automated Categorization & Summarization
To save agents time and effort, the platform automatically categorizes customer interactions for dispositioning. Manually searching through a classification hierarchy can be time-consuming and may lead to inaccuracies.
Level AI handles this for agents, using either its own detected categories or ones you’ve defined, ensuring a faster workflow with greater accuracy.

Using our Smart Summary feature, we automatically summarize all topics discussed during a support interaction and indicate whether a resolution was reached:

This saves time by eliminating the need to manually listen to an entire conversation to note all discussed points and outcomes.
Identifying Teachable Moments
Level AI’s conversation dashboards and features are designed to provide rapid, at-a-glance insights into agent performance and highlight coaching and training opportunities.
For example, agents' InstaScores reveal conversations worth further examination.
We also created InstaReview to detect potential examples for coaching and training by automatically tagging conversations that indicate:
- A longer-than-usual duration
- Negative metrics, such as low customer satisfaction or negative moments
- A high number of assists (requests for help from colleagues)
These tags are color-coded for easy identification:

In addition, Level AI provides dedicated dashboards for initiating and managing coaching sessions directly within the platform. It also offers templates for various coaching workflows, such as quarterly performance reviews and monthly feedback.
Advanced Reporting Tools
The most valuable aspect of reporting is the ability to combine various data points to discover new trends in customer behavior and preferences.
Level AI’s flexible reporting lets you mix data from various systems to explore questions like:
- Which customer intents, identified by conversation tags, are linked to repeat calls?
- What are the common characteristics of calls that lead to customer churn?
- Which agent interactions, like product bundling, lead to the highest upsell rates?
- Which customer intents often lead to escalations to higher-tier support?
- How does agent language correlate with customer loyalty?
Using Level AI’s QueryBuilder, you can design custom reports that integrate both internal and external data sources (e.g., CRM, survey software) to answer these questions.

Our call center analytics allow for comprehensive reporting on various platform metrics, including conversation details, sentiment analysis, and other tags, to uncover valuable insights.

Explore Level AI’s Customer Analytics
Our advanced technology semantically analyzes customer interactions, delivering insights into customer needs and preferences, which helps you better meet their expectations and identify revenue growth opportunities.
Schedule a free demo to learn how customer analytics AI can help you uncover trends and find new opportunities for customer success.
2. Zendesk

Zendesk offers different customer analytics products for contact centers, allowing businesses to track key performance metrics, analyze customer interactions, and gain insights to improve service quality.
Zendesk QA:
- Reviews interactions to highlight which ones require your attention.
- Identifies churn risk, outliers, and escalations that occur during conversations.
- Links support ticket insights with CSAT to provide a clear picture of agent performance.
Licenses for Zendesk QA start around $35 per user per month.
3. InMoment

InMoment is cloud-based survey software for medium and large enterprises, offering feedback tools for both employees and customers. It allows you to collect feedback through several touchpoints along the customer journey.
The software offers features for:
- Easy data ingestion from multiple customer channels via an open big data architecture, while simultaneously synthesizing feedback that’s collected during intake.
- Analyzing feedback from customers and providing responses via generative AI.
- Predictive modeling of customer behavior through summarization of structured and unstructured data.
For pricing requests, their website provides a contact form.
4. Qualtrics

Qualtrics provides omnichannel customer analytics as part of its XM for Customer Experience product, and offers advanced tools for discovering insights about support interactions.
The software allows you to:
- Capture conversations across calls, chats, posts, and more to analyze the causes of low-scoring customer reviews.
- Discover trending topics across various service channels to identify customer needs.
- Detect sentiment and effort in customer interactions to enhance decision-making.
- Leverage insights from past conversations and behaviors to predict optimal response times.
Pricing varies based on the modules you select, such as Customer Experience, Strategy & Research, or Employee Experience.
Software Options for Marketers
If you’re looking for analytics software for marketers, rather than customer support, here are our top picks:
5. Userpilot

Userpilot is a user engagement and onboarding tool that allows you to create personalized, in-app experiences to track users’ engagement rates and set up milestones. It helps you create product walkthroughs for driving user adoption and improving the overall user experience.
Userpilot offers separate products for:
- Product analytics: To better understand user behavior across the product journey and track events on your apps.
- User engagement: To design in-app experiences that are personalized and focused on user adoption and retention.
- Collecting user feedback: To get customer insights from in-app contextual surveys and customer segmentation.
Userpilot starts around $250 per user per month on their annual plan, which includes features for up to 2,000 monthly users using your app.
6. Kissmetrics

Kissmetrics is a cloud-based customer engagement, email, and social media campaign automation SaaS that allows you to identify which marketing channels (for a variety of marketing campaigns) produce the highest-value customers.
The product offers customer journey analytics features for:
- Calculating revenue using customer lifetime value, churn rates, and customer counts.
- Tracking feature usage, including active users, pageviews, session duration, and conversion rates (comparable to Google Analytics).
- Providing business intelligence reporting, such as analyzing SQL queries and tracking monthly and daily active users.
Pricing for Kissmetrics starts around $300 per month for small teams.
7. Hotjar

Hotjar is a heatmap tool that tracks user behavior by showing you where users click and how far down a page they scroll to give you actionable insights into the user experience of your app or website.
The tool includes features for:
- Visualizing user behavior via detailed and helpful heatmaps.
- Recording user actions to see how users perceive your website or app.
- Creating pop-up forms for user data collection on your site or app.
- Designing and sending out survey forms for collecting VoC data to better understand how customers see your product or service.
- Integrating data and insights with other software like Salesforce.
Hotjar includes a free tier for up to 35 daily sessions. For more sessions, users must pay a monthly fee.
8. Tableau

Tableau is a business intelligence, data analysis, and data infrastructure analytics solution that allows you to create, explore, and publicly share data visualizations online to inform your business decisions.
Tableau includes features for:
- Drag-and-Drop Functionality: Simplify chart, graph, and dashboard creation with intuitive drag-and-drop tools.
- Machine Learning: Utilize machine learning to enhance the creation of charts, graphs, and dashboards.
- Customer Analytics Visualization: Visualize customer data by dragging and dropping elements, with the option to add automated narration.
- Data Integration: Integrate data-driven insights into your dashboards and applications via single sign-on.
- Multi-Device Access: Monitor usage and access data across multiple devices, including mobile phones and tablets.
The lowest pricing tier, Enterprise Viewer, is around $35 for a viewer license of Tableau Cloud or Server.
Get Insights from Your Customer Analytics Data
Level AI’s advanced customer analytics platform provides valuable insights into customer behavior, preferences, and trends by capturing every nuance of customer conversations and agent performance.
Schedule a free demo with our team to see how we can help you use and integrate customer data to gain a better understanding of your customers.
Keep reading
View all





